Linux 软件免费装
Banner图

InkaTrace for Activity & Audit Log

开发者 inkamedia
更新时间 2026年3月23日 01:20
PHP版本: 7.4 及以上
WordPress版本: 6.9.4
版权: GPLv2 or later
版权网址: 版权信息

标签

security activity log audit log admin tools monitoring

下载

1.2.4.7 1.2.4.8 1.2.4.5

详情介绍:

InkaTrace for Activity & Audit Log is a practical and lightweight WordPress activity monitoring plugin built for administrators, site managers, developers, agencies, schools, organizations, and businesses that need clear visibility into what is happening inside a WordPress site. Whether you need a simple activity log for daily monitoring or a more structured audit trail for security review, content oversight, and operational accountability, InkaTrace helps you monitor important user actions, login activity, and system-related changes from one centralized admin interface. InkaTrace is designed to provide a focused audit workflow without unnecessary complexity. The free edition covers essential monitoring and investigation needs, while the Pro edition expands the workflow with deeper compliance, reporting, export, and retention capabilities. Free Activity Log Features Pro Edition Expands the Workflow With Why Choose InkaTrace? Perfect For

安装:

  1. Upload the plugin folder to /wp-content/plugins/, or install via WordPress Plugins screen.
  2. Activate the plugin through the Plugins screen.
  3. Open Activity Log from the WordPress admin menu.

屏幕截图:

  • Log detail modal with event metadata, IP information, related resource shortcuts, and locally stored incident notes.
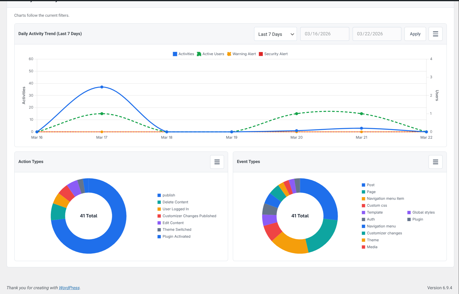
  • Dashboard analytics with daily activity trends and chart breakdowns by action type and event type.
  • Compliance report summary with totals, threat counts, top activities, and export-ready reporting blocks.
  • Pro forensic timeline for investigating activity chronology by date range, user, keyword, and IP address.
  • General settings view covering retention, excluded events, IP geolocation consent, and support access.
  • Style settings for interface options and IP display mode in the admin activity view.
  • Notification settings for email delivery, including threat alerts and critical site change alerts.
  • Pro permissions matrix for assigning access to Activity Log, exports, settings, and related modules by role.
  • Daily report email preview used for scheduled audit summary delivery.

常见问题:

Is this plugin GPL compatible?

Yes. This plugin is licensed under GPLv2 or later.

Does this plugin track activity on the front end?

No. The plugin records WordPress activity events and shows them in the admin area. It does not inject a front-end tracker for visitors.

Can editors view the activity log?

Yes. Administrators always have access, and the free version includes an optional setting to allow editors to view the Activity Log.

Does the plugin send data to external services by default?

No. External IP geolocation lookups are disabled by default and only run when an administrator enables consent in Settings and opens IP detail information.

Can I add notes to log entries?

Yes. The free version supports Incident Notes and a basic incident status field inside the log detail modal.

Is export included in the free version?

No. Advanced export and extended compliance workflow are available in the Pro edition.

更新日志:

1.2.4.5 1.2.4.4 1.2.4.3 1.2.4.1 1.2.4 1.2.3 1.2.2 1.2.1 1.2.0 1.1.9 1.1.8 1.1.7 1.1.6 1.1.5 1.1.2 1.1.1