Multi Location Product & Inventory Management for WooCommerce is the ultimate solution for businesses operating multiple physical locations, warehouses, retail stores, or regional centers.\
This powerful plugin enables you to manage your entire multi-location business from a single WooCommerce installation — providing
location-based inventory tracking, pricing, customer selection, and advanced order fulfillment.
Whether you run a chain of retail stores, manage multiple warehouses, operate franchises, or serve different geographical regions — this plugin gives you full control to streamline operations, improve customer experience, and maximize profitability.
» Buy Pro |
» More info |
» Demos |
» Docs
🏢 FREE VERSION FEATURES
📍 Unlimited Location Management
- Create and manage unlimited locations.
- Add detailed business info including address, contact, and hours.
- Parent-child (hierarchical) location structure.
- Enable or disable locations as needed.
- Assign products to one or multiple locations.
- Bulk assign locations to multiple products.
📦 Location-Based Inventory Tracking
- Manage all stock from one centralized dashboard.
- Filter products by location to check stock availability.
- Set separate stock quantities per location.
- Define regular, sale, and purchase prices per location.
- Manage stock statuses (in stock, out of stock, backorder).
- Low stock alerts per location.
- Purchase price and profit margin tracking.
- Toggle product activation/deactivation per location.
🎨 Frontend Display Options
- Show location names on product titles.
- Display location selectors in dropdown, list, or button style.
- Responsive and customizable display layout.
- Show or hide location info on shop and single product pages.
- Shortcode:
[mulopimfwc_store_location_selector] for placement anywhere.
🛒 Customer Location Selection
- Customers can choose their preferred store location.
- Location persistence using cookies.
- Automatic product filtering by selected location.
- Optional cart update when changing locations.
- Control display of out-of-stock products (hide, badge, gray-out).
📋 Order Management & Fulfillment
- Orders automatically tagged with customer-selected location.
- View, filter, and manage orders by location in admin.
- Order count indicators per location.
- Support for location-based fulfillment logic.
⚙️ Admin Dashboard & Settings
- Centralized admin interface for managing locations.
- Product location overview table.
- Custom CSS customization.
- Plugin settings backup/import/export (Pro).
- Compatible with WooCommerce HPOS and REST API.
- Secure AJAX operations, data sanitization, and performance caching.
🚀 PRO VERSION FEATURES
🌍 Geolocation & Auto Detection
- Automatically detect customer location using IP geolocation.
- Display nearest available inventory.
- Distance-based sorting (coming soon).
- Location-based recommendations.
📍 Location-Based Shipping & Logistics
- Configure unique shipping methods for each store location.
- Set location-specific shipping rates, zones, and restrictions.
- Calculate inter-location transfer costs for inventory movement.
- Automatic shipping cost calculation based on customer’s selected location.
- Support for free-shipping thresholds per location.
- Integration with major shipping carriers for each location.
🧾 Location-Based Tax & Payment Management
- Configure tax rates defined per location.
- Automatic tax calculation based on selected store location.
- Enable or disable payment gateways depending on location.
- Apply location-specific payment restrictions and rules.
🎯 Location-Specific Promotions
- Create exclusive discounts and coupon codes tied to specific locations.
- Set promotional pricing based on store location.
- Manage bulk discount rules per location.
- Target specific customer groups by location segment.
⭐ Location-Based Reviews & Ratings
- Collect reviews that are tied to individual store locations.
- Display customer ratings per location for better transparency.
- Moderate reviews independently for each location.
- Show aggregated rating summaries with location-wise breakdown.
- Gain insights into location performance using customer feedback analytics.
🔍 Location SEO Optimization
- Generate structured data (Schema.org) for each location page.
- Add unique meta titles and descriptions per location.
- Optional location-based URL structures for SEO.
- Local business schema markup support for multi-location stores.
- OpenStreetMap integration for localized SEO pages.
- Improved visibility for local search results.
💬 Advanced Communication
- Location-specific email templates for customer notifications.
- Custom order confirmation emails per store location.
- Automated alerts for location managers.
- Low stock notifications sent to respective location teams.
🗺️ Interactive Store Locator
- OpenStreetMap integration with dynamic store markers.
- Store information cards with directions and contact details.
- Filter stores based on product availability.
- Get directions to the nearest store location.
- Fully mobile-responsive store map interface.
- Shortcode for custom placement: [mulopimfwc_location_info layout="tabs" search="yes"]
🏢 Business Operations Management
- Set operating hours per location with day-by-day scheduling.
- Define public holidays and store closure dates.
- Display real-time “Open” or “Closed” status dynamically.
- Automatically route orders based on live business hours.
- Show location-specific business hours on the store locator.
📦 Advanced Order Fulfillment
- Support for cross-location shopping cart scenarios.
- Automatically group cart items based on store location.
👥 Team Management
- Create location manager roles with permission control.
- Assign users to specific store locations.
- Restrict dashboard access per assigned location.
- Location-specific notifications and admin capabilities.
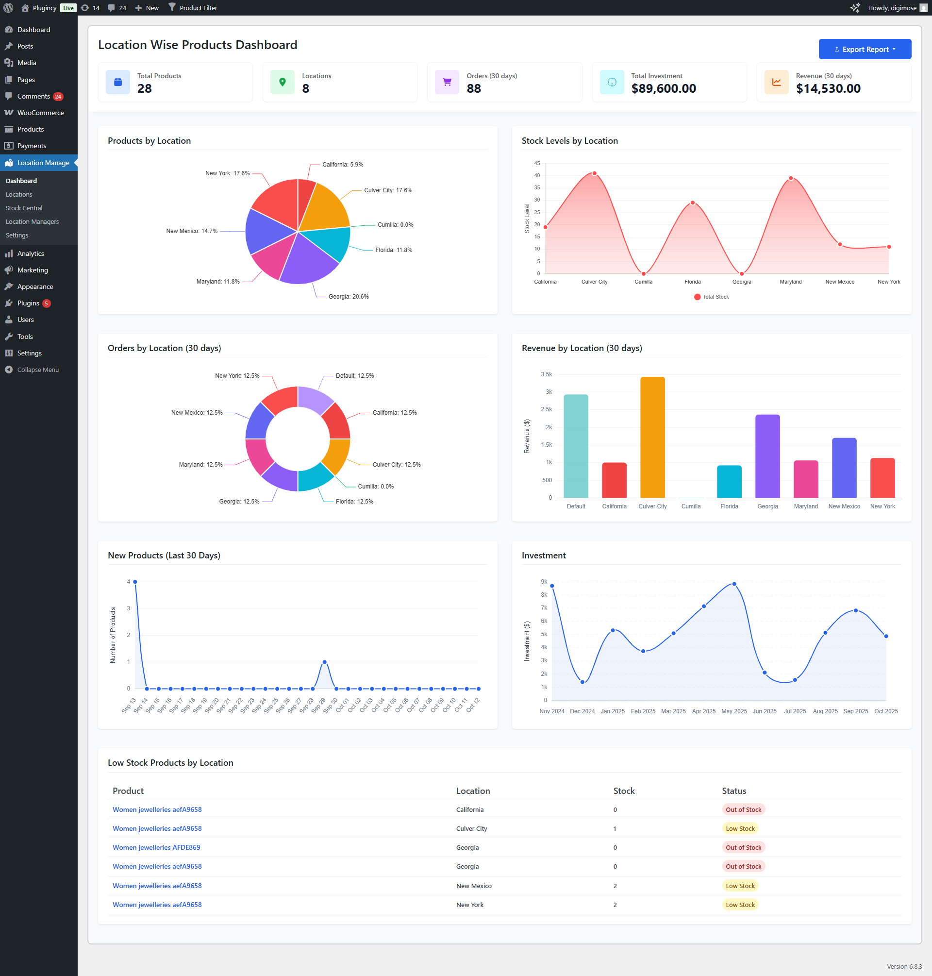
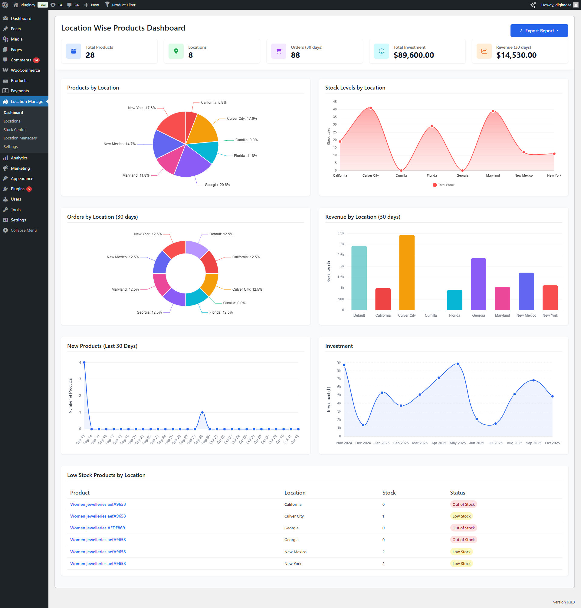
📊 Advanced Analytics & Reports
- Comprehensive reporting by location.
- Inventory, order, and revenue tracking per store.
- Low stock and new product tracking.
- Visual charts: orders, revenue, investments, profits.
- Export reports to CSV or Excel.
- Custom date range and scheduled reports (coming soon).
🎯 Advanced Frontend Display
- Multi-level popup location selector.
- Cascading menu for hierarchical locations.
- Mobile-optimized popup interface.
- Shop/archive product sorting by location priority.
🔧 Advanced Technical Features
- Enhanced REST API and WooCommerce Blocks integration.
- Optimized SQL queries and caching.
- Plugin license management and update system.
- Usage analytics (optional, GDPR compliant).
📥 Advanced Import & Export
- Export/import settings in JSON.
- Export product data with all location info.
- Bulk import product stock and prices by location.
💎 WHY CHOOSE THIS PLUGIN?
- Complete Multi-Location Management – Create unlimited business locations with hierarchical structure.
- Advanced Inventory Control – Track stock, prices, and backorders per location.
- Location-Based Pricing – Set regional pricing strategies for market flexibility.
- Customer-Friendly Shopping – Frontend selector ensures users only see available products.
- Centralized Order Dashboard – Manage and filter all orders by location easily.
- Data Export & Analytics (Pro) – Track investments, revenue, and performance visually.
- High Compatibility – 100% compatible with WooCommerce HPOS, REST API, and Blocks.
🧰 USE CASES
- Retail Chains & Franchise Stores – Manage inventory per branch.
- Multi-Warehouse Businesses – Track and fulfill stock from optimal warehouse.
- Regional Stores – Show prices and products by region or country.
- Click & Collect / BOPIS – Allow customers to buy online and pick up in store.
- Service-Based Businesses – Offer services by office or branch location.
- Restaurant Chains – Manage menus, prices, and inventory across branches.
- Pharmacies & Healthcare Providers – Track medicines and orders across facilities.
Automatic Installation
- Go to Plugins → Add New in WordPress admin.
- Search for “Multi Location Product & Inventory Management for WooCommerce”.
- Click Install Now and then Activate.
- Navigate to Location Manage in the admin menu to begin setup.
Manual Installation
- Download the plugin ZIP file.
- Upload via Plugins → Add New → Upload Plugin.
- Choose the ZIP and click Install Now, then Activate.
FTP Installation
- Upload the extracted plugin folder to
/wp-content/plugins/.
- Go to Plugins → Installed Plugins and activate it.
Configuration
Step-by-Step Setup
- Create Locations: Go to Location Manage → Locations, add name, address, hours, and contact info.
- Configure Settings: Adjust preferences in Location Manage → Settings.
- Assign Products: Open any product, assign one or more locations in the “Locations” meta box.
- Manage Stock: Define stock, price, and backorder per location.
- Add Location Selector:
- Shortcode:
[mulopimfwc_store_location_selector]
- PHP:
<?php echo do_shortcode('[mulopimfwc_store_location_selector]'); ?>
- Test Frontend: Visit shop page, select a location, verify product and price updates.